



一、先把话说透:Grafana 到底是什么?
Grafana 本质上只有一个定位:
Grafana 是一个“数据可视化与观测表达平台”,而不是监控系统本身。
它 不采集数据、不保存原始监控历史、不做核心告警判断。
它的价值在于:
👉 把已经存在的数据,用“人能理解、领导愿意看”的方式展示出来。
一句话区分(非常重要)
结论:Grafana 是“最后一公里”。
二、为什么企业里 Grafana 几乎成了标配?
如果你只用 Zabbix 原生界面,通常会遇到这几类问题:
图表表达能力有限
跨主机 / 跨系统对比困难
不适合汇报 / 大屏
无法融合多数据源
而 Grafana 恰好补齐这些短板。
Grafana 的核心能力
1️⃣ 多数据源统一展示
Zabbix
Prometheus
MySQL / PostgreSQL
Elasticsearch
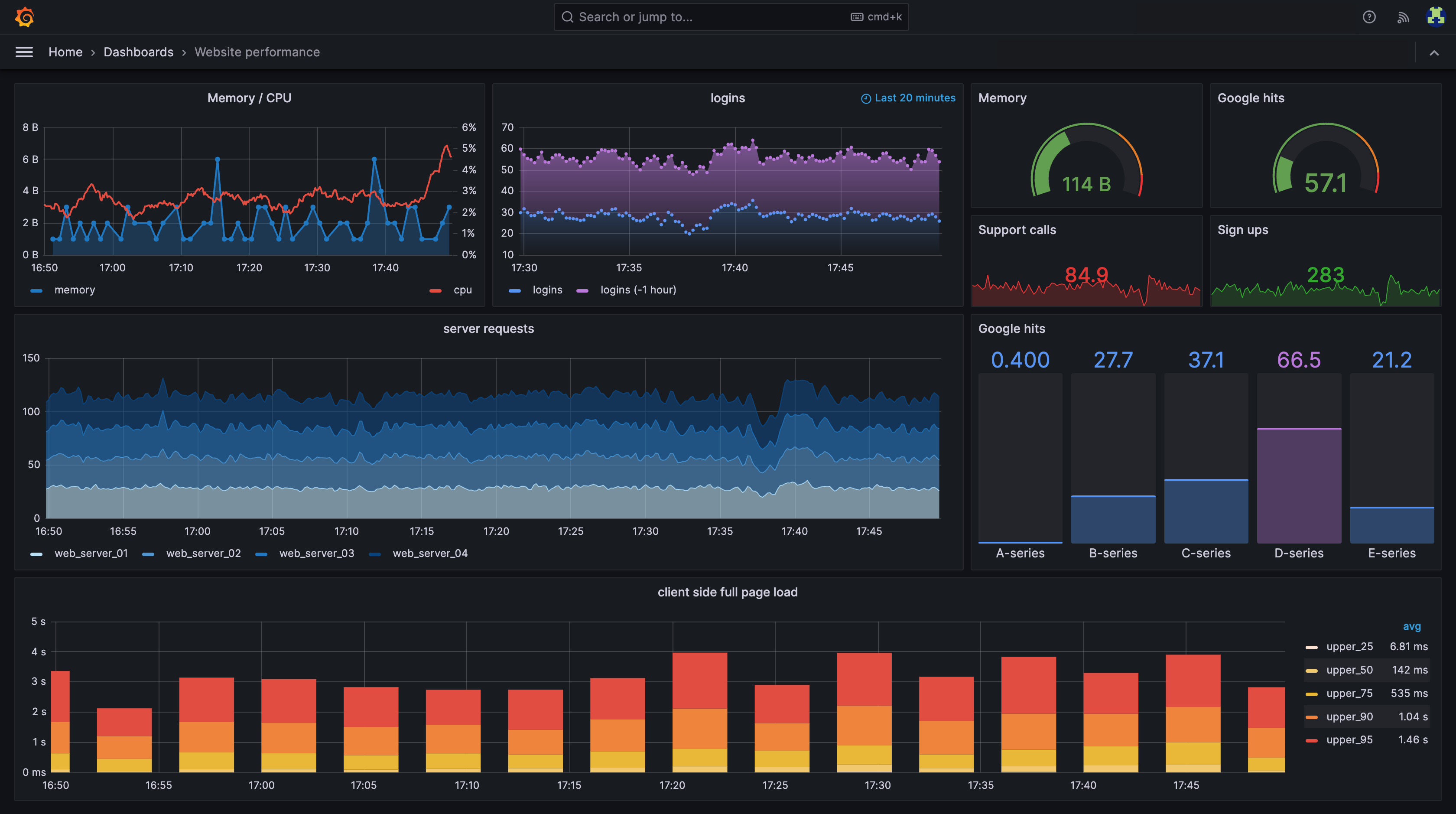
2️⃣ 强大的 Dashboard 表达能力
自由布局
统一风格
大屏展示
3️⃣ 管理层友好
SLA / 趋势
汇总视角
一眼判断状态
下面把 Grafana 的官网地址 + 各类安装包的官方下载渠道一次性给你说明白,可直接放进公众号/部署文档里用。
一、Grafana 的官网是哪个?
✅ 官方官网(唯一权威)
👉 Grafana 官网
https://grafana.com
这是所有 Grafana 相关内容的源头,包括:
产品介绍
官方文档
插件市场
Dashboard 模板库
官方下载入口
判断标准一句话:只要域名是
grafana.com,就是官方。
二、Grafana 的官方文档在哪?
👉 官方文档中心
https://grafana.com/docs/
常用子入口:
三、Grafana 的安装包通常从哪里下载?
1️⃣ 官方统一下载页(最推荐)
👉 Grafana 官方下载中心
https://grafana.com/grafana/download
这个页面可以:
选择 Grafana 版本
选择 操作系统
选择 架构(amd64 / arm64)
选择 安装方式
是90% 用户的正确入口。

2️⃣ Linux 系统安装包(RPM / DEB)
在下载页中可直接选择:
🔹 RPM(RHEL / CentOS / Rocky / Alma / 麒麟 V10 x86)
grafana-10.x.x-1.x86_64.rpm🔹 DEB(Ubuntu / Debian)
grafana_10.x.x_amd64.deb⚠️ 注意:
arm64 / aarch64 也有对应包
包名中会明确标注
arm64/aarch64
3️⃣ Docker 镜像(生产最常用)
👉 官方 Docker Hub
https://hub.docker.com/r/grafana/grafana/tags

https://grafana.com/grafana/download/

镜像名称:
grafana/grafana示例:
docker pull --platform=linux/arm64 grafana/grafana:10.4.19-security-01
docker pull --platform=linux/amd64 grafana/grafana:10.4.19-security-01
docker run -d --name=grafana -p 3000:3000 grafana/grafana:10.4.19-security-01说明:
官方镜像
支持 amd64 / arm64(aarch64)自动适配
生产环境首选


4️⃣ 二进制包(tar.gz)
适合:
离线环境
精简系统
自定义部署
下载地址同样在官方下载页中选择 Standalone Linux binaries。
示例:
grafana-10.x.x.linux-amd64.tar.gz
grafana-10.x.x.linux-arm64.tar.gz5️⃣ 插件下载(非常常用)
🔹 官方插件市场
👉 Grafana Plugins
例如:
Zabbix 插件
Prometheus 插件
MySQL / PostgreSQL 插件
插件可通过:
Web UI 安装
grafana-cli plugins install离线下载后放入插件目录
将离线的下载包解压到plugins下,如下所示

然后点击安装即可


五、Grafana Dashboard 模板在哪下载?
👉 官方 Dashboard 模板库
这里可以:
搜索 “Zabbix”
搜索 “Linux”
搜索 “MySQL”
搜索 “Network”
每个 Dashboard 都有:
Dashboard ID
导入说明
适配的数据源

六、部署前必须想清楚的 4 件事
1️⃣ Grafana 部署在哪里?
推荐位置:
监控管理区 / 运维管理区不建议:
跟业务系统混布
跟数据库共主机
2️⃣ Grafana 是否需要高可用?
现实结论:
90% 的场景不需要 HA。
原因很简单:
Grafana 挂了 ≠ 业务挂
数据还在数据源里
一般 1 实例即可,最多做备份。
3️⃣ 数据是否本地保存?
Grafana 只保存:
Dashboard 定义
用户 / 权限
插件
👉 一定要持久化存储
4️⃣ 架构平台要求?
Grafana 官方 Docker 镜像支持:
linux/amd64linux/arm64 (aarch64)
国产 ARM / 飞腾 / 鲲鹏 / 海光环境均可直接用。
七、Grafana 官方推荐部署方式对比
本文主线:Docker 部署(生产首选)
八、Grafana Docker 部署
1️⃣ 选择稳定版本(非常关键)
推荐版本策略:
Grafana 10.x LTS(强烈推荐)
不建议直接追 11.x
示例版本:
grafana/grafana:10.4.x2️⃣ 目录规划(比命令重要)
/data/grafana/
├── data/ # Grafana 数据目录(必须持久化)
├── logs/ # 日志
├── plugins/ # 插件目录
└── grafana.ini # 可选:自定义配置3️⃣ Docker 启动命令(最小可用)
docker run -d \
--name grafana \
-p 3000:3000 \
-v /data/grafana/data:/var/lib/grafana \
-v /data/grafana/logs:/var/log/grafana \
grafana/grafana:10.4.3
访问:
http://IP:3000
默认账号:
admin / admin4️⃣ Docker Compose(生产推荐)
services:
grafana:
image: grafana/grafana:12.3.1
container_name: grafana
restart: unless-stopped
ports:
- "3000:3000"
environment:
# ==================================================
# 【一】Server 基础配置
# ==================================================
GF_SERVER_HTTP_PORT: "3000"
GF_SERVER_PROTOCOL: "http"
GF_SERVER_DOMAIN: "grafana.local"
GF_SERVER_ROOT_URL: "%(protocol)s://%(domain)s:%(http_port)s/"
GF_SERVER_ENABLE_GZIP: "true"
# ==================================================
# 【二】管理员与安全(生产必配)
# ==================================================
GF_SECURITY_ADMIN_USER: "admin"
GF_SECURITY_ADMIN_PASSWORD: "ChangeMe_123!"
GF_SECURITY_DISABLE_GRAVATAR: "true"
GF_SECURITY_COOKIE_SECURE: "false"
GF_SECURITY_COOKIE_SAMESITE: "lax"
GF_SECURITY_ALLOW_EMBEDDING: "false"
# ==================================================
# 【三】认证与用户策略(企业内网推荐)
# ==================================================
GF_AUTH_DISABLE_LOGIN_FORM: "false"
GF_AUTH_ANONYMOUS_ENABLED: "false"
GF_USERS_ALLOW_SIGN_UP: "false"
GF_USERS_ALLOW_ORG_CREATE: "false"
GF_USERS_AUTO_ASSIGN_ORG: "true"
GF_USERS_AUTO_ASSIGN_ORG_ROLE: "Viewer"
# ==================================================
# 【四】时区与时间格式(Zabbix 场景非常关键)
# ==================================================
GF_DATE_FORMATS_DEFAULT_TIMEZONE: "Asia/Shanghai"
GF_DATE_FORMATS_INTERVAL_SECOND: "HH:mm:ss"
GF_DATE_FORMATS_INTERVAL_MINUTE: "HH:mm"
GF_DATE_FORMATS_INTERVAL_HOUR: "MM-DD HH:mm"
GF_DATE_FORMATS_INTERVAL_DAY: "MM-DD"
GF_DATE_FORMATS_INTERVAL_MONTH: "YYYY-MM"
GF_DATE_FORMATS_INTERVAL_YEAR: "YYYY"
# ==================================================
# 【五】日志(便于审计与排错)
# ==================================================
GF_LOG_MODE: "console file"
GF_LOG_LEVEL: "info"
# ==================================================
# 【六】插件策略(Zabbix 插件关键)
# ==================================================
GF_PLUGINS_ENABLE_ALPHA: "false"
GF_PLUGINS_ALLOW_LOADING_UNSIGNED_PLUGINS: "alexanderzobnin-zabbix-app"
# ==================================================
# 【七】性能与稳定性(保守参数)
# ==================================================
GF_RENDERING_CONCURRENT_RENDER_REQUEST_LIMIT: "10"
GF_EXPLORE_ENABLED: "true"
volumes:
- /data/grafana/data:/var/lib/grafana
- /data/grafana/logs:/var/log/grafana
- /data/grafana/plugins:/var/lib/grafana/plugins
networks:
- zbx7-net
# ==================================================
# 使用已有的 zbx7-net(172.20.0.0/16)
# ==================================================
networks:
zbx7-net:
external: true5️⃣ 指定架构(必要时)
platform: linux/amd64
# 或
platform: linux/arm64mkdir -p /data/grafana/{compose,data,logs,plugins}
chmod -R 777 /data/grafana配置grafana的env
# ==================================================
# Grafana 基础服务配置
# ==================================================
GF_SERVER_HTTP_PORT=3000
GF_SERVER_PROTOCOL=http
GF_SERVER_DOMAIN=grafana.local
GF_SERVER_ROOT_URL=%(protocol)s://%(domain)s:%(http_port)s/
GF_SERVER_ENABLE_GZIP=true
# ==================================================
# Grafana 管理员账号(生产务必修改)
# ==================================================
GF_SECURITY_ADMIN_USER=admin
GF_SECURITY_ADMIN_PASSWORD=ChangeMe_123!
# ==================================================
# 安全相关配置
# ==================================================
GF_SECURITY_DISABLE_GRAVATAR=true
GF_SECURITY_COOKIE_SECURE=false
GF_SECURITY_COOKIE_SAMESITE=lax
GF_SECURITY_ALLOW_EMBEDDING=false
# ==================================================
# 认证与用户策略
# ==================================================
GF_AUTH_DISABLE_LOGIN_FORM=false
GF_AUTH_ANONYMOUS_ENABLED=false
GF_USERS_ALLOW_SIGN_UP=false
GF_USERS_ALLOW_ORG_CREATE=false
GF_USERS_AUTO_ASSIGN_ORG=true
GF_USERS_AUTO_ASSIGN_ORG_ROLE=Viewer
# ==================================================
# 时区与时间格式(Zabbix 场景非常关键)
# ==================================================
GF_DATE_FORMATS_DEFAULT_TIMEZONE=Asia/Shanghai
GF_DATE_FORMATS_INTERVAL_SECOND=HH:mm:ss
GF_DATE_FORMATS_INTERVAL_MINUTE=HH:mm
GF_DATE_FORMATS_INTERVAL_HOUR=MM-DD HH:mm
GF_DATE_FORMATS_INTERVAL_DAY=MM-DD
GF_DATE_FORMATS_INTERVAL_MONTH=YYYY-MM
GF_DATE_FORMATS_INTERVAL_YEAR=YYYY
# ==================================================
# 日志配置
# ==================================================
GF_LOG_MODE=console file
GF_LOG_LEVEL=info
# ==================================================
# 插件策略(Zabbix 插件)
# ==================================================
GF_PLUGINS_ENABLE_ALPHA=false
GF_PLUGINS_ALLOW_LOADING_UNSIGNED_PLUGINS=alexanderzobnin-zabbix-app
# ==================================================
# 性能与功能
# ==================================================
GF_RENDERING_CONCURRENT_RENDER_REQUEST_LIMIT=10
GF_EXPLORE_ENABLED=true

登录如下所示,登录账号名和密码基于签名的env
admin/ChangeMe_123!

登录后如下所示

六、Grafana 核心配置项(生产必看)
如果docker-compose的env配置过下面可以不用再配
1️⃣ 修改默认管理员密码
登录后第一件事:
Profile → Change Password2️⃣ 禁止匿名访问(生产必须)
[auth.anonymous]
enabled = false3️⃣ 设置时区(避免图表错位)
[date_formats]
default_timezone = Asia/Shanghai4️⃣ 插件目录持久化(非常重要)
/var/lib/grafana/plugins否则:
容器重建 → 插件全丢
七、Grafana 插件安装(以 Zabbix 为例)
1️⃣ 官方方式(推荐)
docker exec -it grafana grafana-cli plugins install alexanderzobnin-zabbix-app
docker restart grafana
2️⃣ Web 界面安装
Administration → Plugins → 搜索 Zabbix虽然在env的策略里放行了Zabbix插件



但是低版本的grafana在市场里还是都不到zabbix,由于grafana所在的环境不能访问国外网站。

高版本的可以搜到

如果上面两种方式国内网络默认都不能下载,因此登录下面网站进行离线下载安装
https://grafana.com/grafana/plugins/alexanderzobnin-zabbix-app/?tab=installation
可通过手动方式离线下载安装插件
但是zabbix的插件具有滞后性,目前最新版本的Zabbix为6版本,并且依赖的Grafana的版本要大于11.6


如果是离线安装插件,把插件目录放到持久化路径里:
/data/grafana/plugins/alexanderzobnin-zabbix-app然后一定要:
docker-compose down
docker-compose up -d
验证插件是否加载成功:
docker logs grafana | grep -i zabbix看到类似:
Registering plugin alexanderzobnin-zabbix-app
就说明 OK。
Grafana 不会“热加载”,需要让 容器里的 Grafana 进程重新扫描插件目录。Docker 本身不需要“读取”,因为 bind mount 是实时映射的——关键是 Grafana 只在启动时加载插件。
✅ 你把文件复制到宿主机
/data/grafana/plugins,容器里/var/lib/grafana/plugins立刻就能看到❌ 但 Grafana 不会自动加载新插件
✅ 必须 重启 Grafana 进程(通常就是重启容器 / 重建容器)
重启容器,让 Grafana 重新加载插件
docker-compose restart grafana或:
docker restart grafana
适用于:只是新增插件目录/文件,env 没改
当改过 env/compose 时,就需要重建容器
docker-compose downdocker-compose up -d适用于:你怀疑之前容器状态不干净、插件/权限/缓存有问题
⚠️ 只要你 /data/grafana/data 持久化了,Dashboard/用户数据不会丢
启用插件

添加新的数据源链接

选择新装的zabbix插件

查看数据源zabbix的容器内的地址
[root@bxddg compose]# docker inspect grafana --format='{{range .NetworkSettings.Networks}}{{.IPAddress}}{{end}}'
172.20.0.9
[root@bxddg compose]# docker inspect zbx7-server --format='{{range .NetworkSettings.Networks}}{{.IPAddress}}{{end}}'
172.20.0.6
[root@bxddg compose]#
添加数据源,添加zabbix的web访问地址,此处为容器外地址并添加接口的URL,grafana不直接链接zabbix的数据库,所以第一个认证为不认证,第二个认证为zabbix的网页认证

链接成功后如下所示

八、Grafana 生产常见问题与解决
❌ 1)Grafana 起了但访问不了
检查:
端口映射
防火墙
SELinux / 安全策略
❌ 2)Dashboard 丢失
原因:
/var/lib/grafana未持久化
❌ 3)插件安装后不可用
原因:
版本不兼容
Grafana 主版本过新
九、Grafana 在企业中的正确使用姿势
推荐用途
✅ 监控大屏
✅ 运维可视化
✅ SLA 展示
✅ 多系统汇总
不推荐用途
❌ 替代监控系统
❌ 复杂告警逻辑
添加测试仪表盘

选择已经添加的数据源

